工业4.0-万物互联
工业4.0是一个与西方同步发展的时代

物联网生态架构
一图看懂从感知层到应用层的技术框架

系统基础架构

物联网特点
帮助企业实现价值飞跃,快速占领行业市场。

无线传感网络
低功耗多模物联网无线传感网络-为物联而生。

多模物联感知网络节点
基于配电台区低功耗网络终端节点

网络结构
无线传感网是种低功耗、低成本、远距离传输的Mesh网络产品。主要适用于复杂的业务自动连接和远程控制领域,可以嵌入各种设备。

物联结构
基于无线传感网络节点构建物联尾端设备

系统功能架构
基于可视化网络监控和运维管理系统

平台特点
为物联网而生的台区多模物联网络

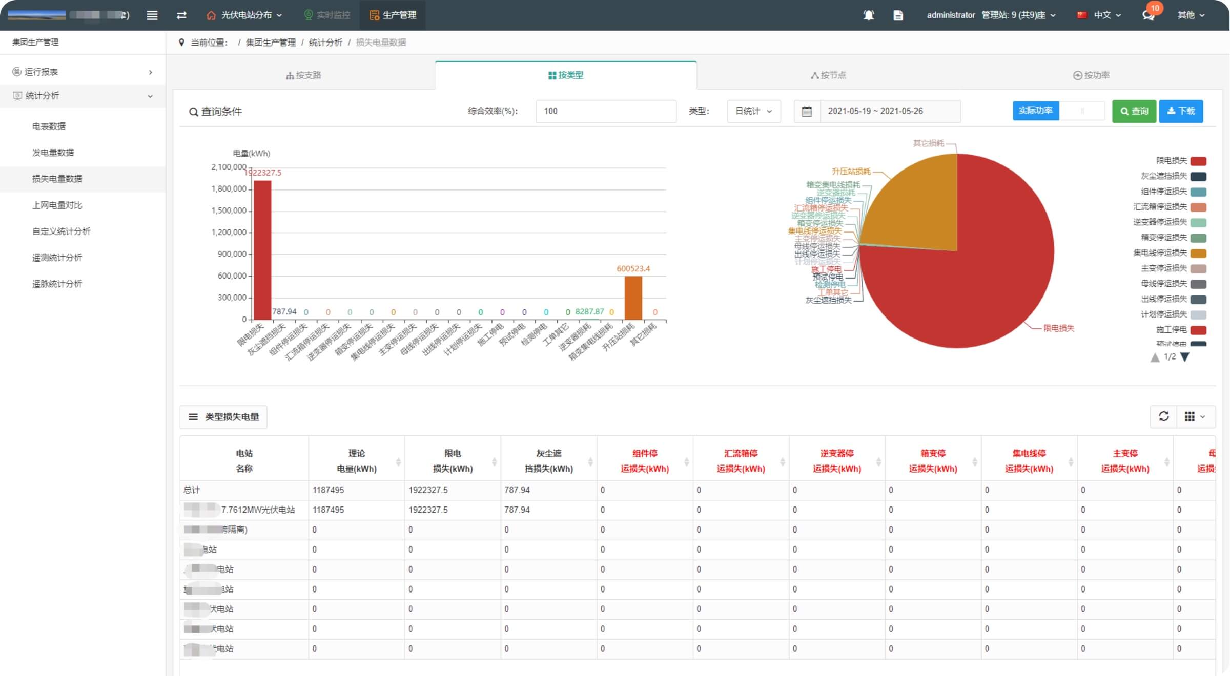
光伏发电站管理解决方案

系统基础架构

系统赋能
根据业务场景对系统进行数字化赋能

系统功能



智慧灯杆
基于道路照明应用,辅助智慧城市赋能。

灯杆挂载
多功能灯杆挂载城市终端硬件

平台功能
售中智慧城市8大应用功能

数字城市应用
为数字城市建设添砖加瓦,建立一个智慧城市大脑

平台特点
为智慧城市而生,集城市运维联运

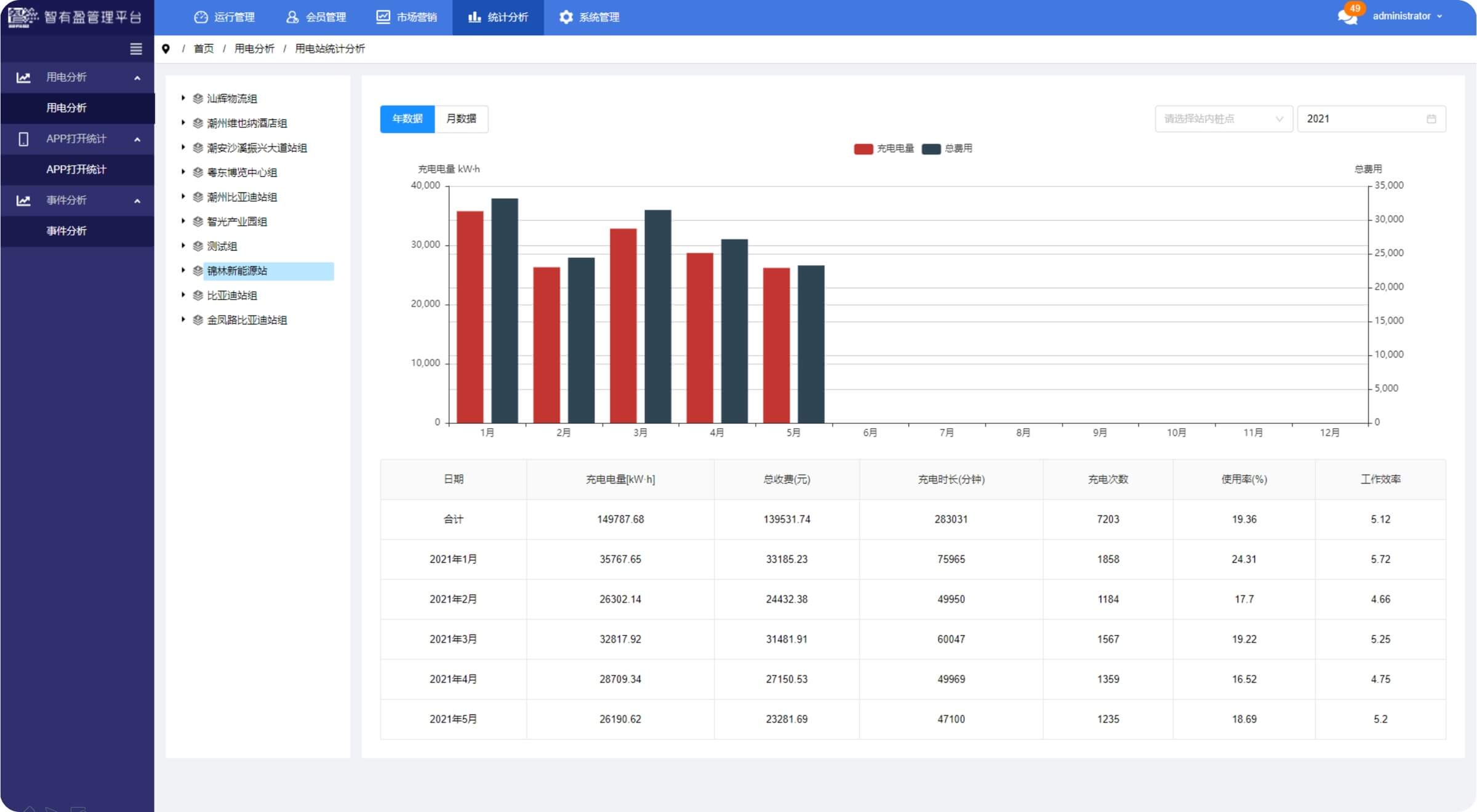
新能源汽车充电桩
促进新能源行业发展,帮助企业多元化运营

系统架构

平台功能
基于GIS智能充场管理



平台特点
为物联网而生的台区多模物联网络

建筑能源管理系统
基于智慧工地的云管边端架构

系统架构

系统功能
围绕着建筑供能、用能进行监测与优化





平台特点

智慧园区
基于园区BIM、GIS、3D仿真运维管理

系统架构
基于园区BIM、GIS、3D仿真运维管理

功能架构
基于GIS智能充场管理

平台特点
高度系统集成的仿真场景联动运维

方案概述
智慧停车服务的领航者

产品解决方案
静态交通整体产品解决方案,做到车辆进出全感知、全自助。

系统功能
静态交通全生态服务,实现停车资源高利用。渠道运营,资源利用最大化。采用多级系统架构,满足车位、物业、运营商多元化管理。

概述

系统架构
基于智慧工地的云管边端架构

功能架构
行政在线监管、项目在线管理、薪资统一发放

平台特点
实现线上行业监管,企业线上管理,硬件智能物联

